
Faster troubleshooting with comprehensive log monitoring
- Collect logs from across your stack, including applications, cloud services, and on-premises infrastructure.
- Correlate logs with corresponding APM traces, metrics with a single click for full context.
- View all log attributes, related logs, and log properties with one click.
- Navigate instantly between dashboards, traces, metrics, and associated logs to speed up troubleshooting.

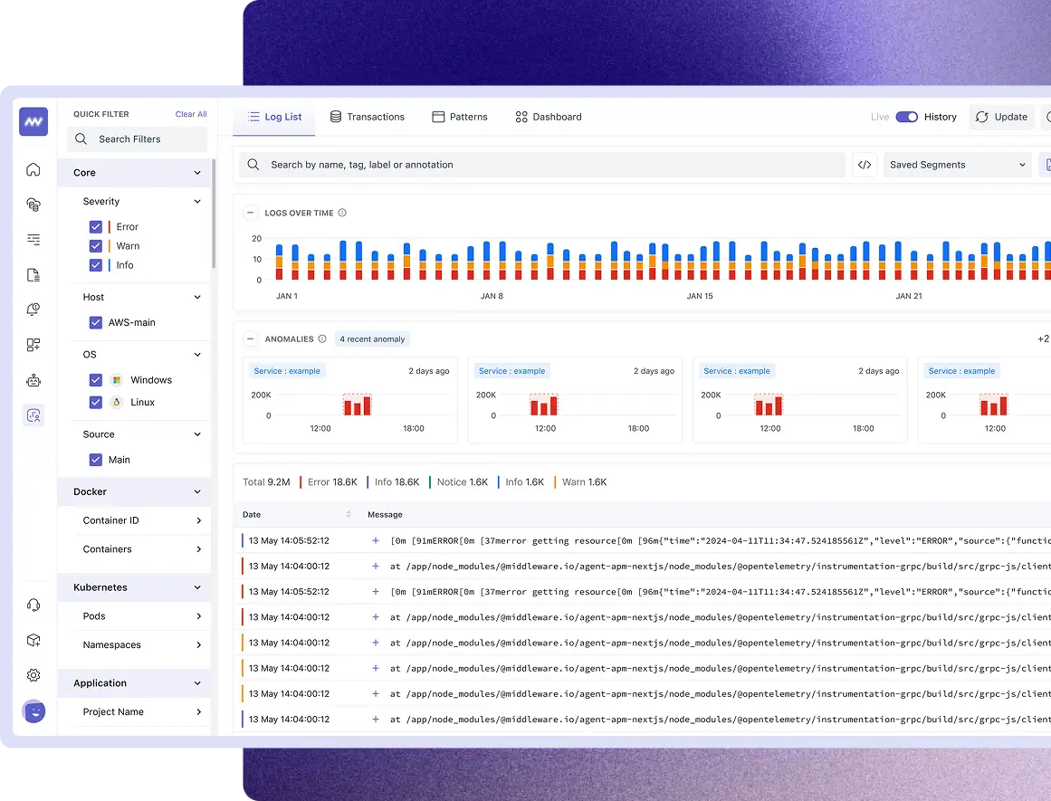
Log searching, filtering and pipeline
- Find similar logs with log pattern detection.
- Explore structured pattern insights with detailed value distribution and attribute breakdown.
- Reduce log volume and costs by configuring processor rules, filtering logs by attributes, and dropping them per configuration at the ingestion level.
- Use regex parsing to add custom attributes or drop unwanted logs.
- Easily build, monitor, and manage log pipelines in the settings panel.

Logging at scale
- Scale without worrying about cost and performance.
- Send and process millions of logs per minute or petabytes per month seamlessly.
- Longer log retention without any additional cost.
- Rapid troubleshooting and log analytics with no querying language.
- Analyze parsed attributes, related logs, and raw logs together in a unified log detail view.
- Ensure support for PCI compliance and HIPPA standards.

Retrieve historical logs
- View historical log data with the time travel feature to easily navigate across different time ranges and investigate past system behavior in detail.
- Analyze log data from up to 6 months ago to gain deeper visibility into long-term performance, anomalies, and system changes over time.
- Use time travel to identify trends and patterns in log data.
- Revisit historical logs with structured views to uncover trends and recurring patterns.

Notebooks for Logs
- Create interactive notebooks combining charts, tables, graphs, and contextual notes for investigations.
- Document findings with structured visualizations to make log analysis collaborative and actionable.
- Share notebooks across teams to promote collaboration, streamline troubleshooting, and foster a sense of shared achievement in incident resolution.

